Instrukcja SWDR4
System Wspomagania Dyżurnego Ruchu 4 (SWDR4) is a browser-based application linked to the Train Driver 2 simulator, based on the SWDR system previously used by PKP Polskie Linie Kolejowe (currently replaced by EDR – Electronic Traffic Register). SWDR4 enables train traffic to be managed based on timetables created for specific trains, containing the train route along with planned arrival and departure times. It is also used for communication between dispatchers, as well as between dispatchers and drivers, and for registering delays of trains with an active timetable. SWDR4 is available as a web application accessible from a browser on both computers and mobile devices. To start using SWDR4, you must first run at least one scenery in dispatcher mode in the simulator. Then, log in to the website rj.td2.info.pl using the login and password used to launch the simulator. SWDR4 allows you to control train traffic on all available servers: PL1 (main server), PL2 (secondary server for training and sessions), DE (German server), CZ (Czech server), and ENG (test server).
SWDR4 operation
Login window
The SWDR4 login window allows you to choose between two main modes of operation: dispatcher mode and editor mode. First one is used to control train traffic. Logging in into this mode without at least one scenery running will result in automatic kick from the system. The second mode is intended for authors of sceneries in order to enter scenery data into the system (after passing the scenery verification process using the Gitlab platform).

Dispatcher mode
After successfully logging in a list of sceneries launched by the user will be shown. If you have launched a scenery and it is not visible, wait a moment and refresh the page, making sure that the scenery is also visible on the right side of the list of all users and that you have selected proper server on which the scenery is running, and its state is not "NIEWPISANA DO SWDR4" (not registered into the system). In this case, you have a scenery with a wrong hash. This may happen due to an update to the scenery or its withdrawal.

Chat tab
After logging into the system with at least one scenery running, the user is taken to the "Chat" tab. Here, there is a chat window for dispatchers, a notification window, information about recent violations and tables with active dispatchers and trains in the simulator.
Dispatcher's chat
The chat window and the text input field below it are used for real-time communication between logged-in users. By default, all messages sent are public, meaning that they are visible to all dispatchers. In addition, you may encounter messages highlighted in color in the chat:
- Red - system messages and messages published by SWDR4 administrators,
- Green - communication with train drivers (messages sent with the /swdr command from the simulator),
- Blue - private messages (visible only to the sender and reciever, system messages e.g. approaching end of duty).

To send a private message to another dispatcher or train driver, click on their username from the list below the chat window or select them directly by clicking on their avatar before sending the message. You can also manually enter the name or number of the train by typing it in the input field with the sign (@) at the beginning.
Notifications
The notification window displays system information regarding changes in the hourly status of dispatchers, the removal of timetables and information about derailments.

Railway traffic safety
Between the chat and notification windows and the tables with active users, there is a section called Railway Traffic Safety. Here you can find out who, when, and where recently passed a red signal or derailed on a given server.

Online dispatchers
The Online Dispatchers contains a list of all active users acting as a dispatchers on a given server, along with their status, language and expearience level.

After logging into the system, the player is required to set the statuses of the sceneries which they are running using the buttons located in the "Status" column next to their nickname on the scenery list. Not setting the appropriate status will result in the player being kicked out of the system after a certain amount of time and will prevent them from creating and reciving new timetables.
Statuses available to dispatchers in the SWDR4 system:
- Availavble - dispatcher is available until the time specified in the status, or without limit; until then, they are required to accept trains and handle traffic at their sceneries,
- Be right back - dispatcher temporarily unavailable at the computer; prevents the creation of timetables
- Finishing soon - dispatcher is finishing their duty; status set automatically when the scheduled duty time has passed,
- No space - dispatcher is available, but the scenery cannot accept more trains due to excessive traffic,
- Unavailable - dispatcher has not yet set its status, but has logged in the SWDR4 system.
Trains online
The trains online contains a list of active train drivers on the selected server, along with information about the train number, speed, user level, their language, and location in a given region. Trains that are offline for some reason (e.g. due to loss of internet connection) are marked with a red cross - the user is then likely to have no contact with other traffic participants.

Similar to the dispatcher list, clicking on the user name (driver) opens a pop-up menu allowing, among other things, sending a message (to which the driver can reply with the command /swdr).
Timetable tab
The timetable tab shows sceneries with active trains and their timetables. Depending on the scenery, there may be oione, two or even several stations that need to be updated on an ongoing basis as trains are being dispatched. Correctly updating the data in this tab is crucial for informing other dispatchers about the situation with trains passing through sceneries.
After logging into the system, this tab will usually be empty due to the lack of active timetables. It may also happen that staffed station has been left by a previous dispatcher with existing positions still in place. Over time (and depending on the traffic situation on the server), the tab will begin to fill with information about trains passing through stations.
Timetable preview
This tab displays timetables for stations and signal boxes on sceneries launched by the user. Unlike previous versions of SWDR, there is no longer a single timetable for several stations one one scenery - all stations and signal boxes are listed separately in the timetables.
When at least one timetable is set, it will be displayed in the table of signal boxes which it runs through. The timetable table contains basic information about the train:
- K / NK - (Kursuje / Nie Kursuje) Running / Not Running - shows whether the driver with a given number is online or offline (for example, due to a lack of internet connection),
- PRZYJAZD - (Arrival) - shows scheduled and actual arrival time of the train and its expected delay / advancements in minutes,
- UWAGI - (Notes) - additional notes about the cargo being transported - "TWR" (high - risk dangerous goods) / "TN" (dangerous goods) / "PN" (special shipments),
- RODZ - Train category - when you hover over it with the cursor, full name will be shown,
- NUMER - train number,
- MASZYNISTA - nickname of the train's driver
- TRASA - (Route) - shows from which scenery and route the train will arrive, which route it will enter your scenery, and to which scenery and route it should be sent,
- POSTÓJ - (Stop) - scheduled stop of the train at a given station (ph - mandatory stop for passanger trains, pt - technical stop that can be skipped, pm - shunting such as locomotive run - around or cab change for multiple units); no stop means that the train is not scheduled to stop,
- ODJAZD - (Departure) - scheduled and actual train departure time and its expected delay / advancements in minutes,
- RELAJCA - (Total train route) - total train route i.e. its starting and ending points.
Dispatched trains from the station are marked with a green background color in the table.
Stopped trains at the station are marked with an orange color in the scheduled departure column.
Trains that have completed their journey are marked with a red background in the table - system automatically deletes them after several seconds.

Each of the tables can be collapsed at any time using the button to the left of the signal box name. The button with the eye icon on the right allows you to hide and show cleared trains. The number of all and hidden timetables is shown next to the station name.
Timetable generation
The dispatcher in Train Driver 2 is responsible not only for managing existing timetables, but also for creating them for drivers who do not yet have them. This is done using the buttons at the top of the tab, which allow you to generate timetables in two modes - automatic and manual.
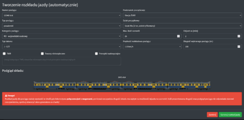
Automatic mode
Automatic mode allows you to quickly list several timetable proposals for selected driver. To scelect this mode, use the "New timetable (auto)" button, which opens a new generator window. Here, select the train for which you want to create a timetable and complete the data based on the provided analysis and inspection of the train:
- Train number,
- Train type - it determines train type for later selection of the proper category (passanger, freight, light loco or other),
- Train category - if you have trouble selecting a category, ask the driver to clarify it or refer to the gelper located next to the buttons for creating timetables,
- Rolling stock type - type of vehicle driven by the driver,
- Starting point - starting point from which the timetable will be created,
- Starting route - route on the scenery towards which the new timetable will be created,
- Maximum number of sceneries - maximum number of sceneries through which the schedule will run,
- Departure in [min] - minimum departure time from the starting point (if for example the train has to be moved from the sidings to the platforms, take into account the estimated time for shunting!),
- Train timetable speed - maximum speed of the train, which should not exceed the operating speeds available for the vehicles; reference in the form of table with speeds,
- Lenght of the train - value automatically updates based on the selected train,
- TWR (high - risk dangerous goods) / Dangerous goods (TN) / Special shipments (PN) - selected in case of a consist carrying additional information related to safety and / or the transport of specyfic goods (forum thread explaining TWR and TN)

After clicking "Generuj rozkład jazdy" button and correctly filling in ther data (otherwise, information about errors that need to be corrected will appear), 10 ready timetable proposals will appear. Try to choose a proposal that does not include long stops (unless the driver wants them). You can also manually edit the ready timetables from the list provided and add additional sceneries or change their order.

Manual mode
Manual mode is a slightly more advanced form of generating a timetable. To select this mode, use "Nory rozkład (ręcznie) button. Select the information at the top of the window in the same way as in automatic mode, except for the maximum number of sceneries and starting point.
After filling in the train information, you need to plan the route for the train. Use the "Dodaj trasę" button at the bottom of the window to select the starting scenery and departure route, and then use the same button to ad further elements to the route. A previwe of the finished timetable will be displayed below the route if it has been arranged correctly and does not contain any errors (such as the wrong number of tracks on routes, or length of the train not being accepted at a given station). Keep in mind the length of stops and travel times between sceneries.

After correctly generating data, press the "Wybierz rozkład" button which will send it to the driver in the simulator. After a moment, it should also appear on the list of dispatcher timetables through which the route is set.
Managing timetables
All timetable editing options are available by left - clicking on a given timetable under the selected signalbox:
- Szczegóły rozkładu - additional information about the timetable
- Wprowadzanie godzin - module for updating train arrival, departure, and stop times
- Aktualizuj rozkład - modeule for updating timetable parameters (train number / category) or deleting them in special cases
- Skopiuj numer pociągu - optional feature for quickly copying the nuber to clipboard
- Wiadomość do następnej scenerii - optional feature that copies train number to the clipboard and opens a windows with a private message to the next dispatcher on the train's route e.g., to inform them about the train's departure


Route blocks tab
The dispatcher is also responsible for handling line blocks on their sceneries, which ensure traffic safety and prevents two trains from being sent to the same track. In the SWDR4 system, this is achieved using a replica of Eap-94 system, but individual routes and scenarious may have different types of route blocks.
Every scenery has its own set of route blocks for external routes, one for each route track. For double - trakc routes, the blocks for "tracks in the opposite direction to the main track ("left") are listed on left, while those for "tracks in the main direction ("right") are listed on the right. Remember that rail traffic in Poland is right - hand traffic, and driving on the "left" track is subject to special conditions after prior agreement with the traffic controller of the next scenery to which you are sending the train. In the case of single - track routes, there is no distinction between right and left tracks.

Route blocks can be operated using SWDR4, however it is recommended to operate them from SCS, SPK, or SPE panels in sceneries that have such control systems, especially for routes with automatic route blocks (SBL).
Basic operation of route blocks using Eap-94 replice in the SWDR4 system
In order to send a train to the next scenery, follow these steps:
- 1. From the list of timetables, check the destination scenery and the route you want to send the train on (columns "TRASA / PRZEZ" and "DO SCENERII"):

- 2. We redirect to the appropriate route and track on our scenery, and then select the destination scenery and route from the list:<br

- 3. If it is a single - track route - we ask the dispatcher for permission to connect to the block for a given train by sending him a private message with the following content: Is the route for train <train number> free?
Only after recieving a reply that the route is free do we press "Połącz" and use the red "Wbl" button. In the case of double - track route - for scheduled train, we can immediately use the "Połącz" and "Wbl" buttions.

- 4. For the rest of the process, follow the instruction for the Eap-94 route block. Details on how it works and how to use it can be found in wiki article (scroll down slightly to the section with graphical explanations of the block status).
- 5. In the case of a route with a semi - automatic route block (PBL): after the train leaves the scnery, the block connection will be automatically terminated (if the DKo button option has not been changed in the system settings). This is intentional - the block for the destination scenery will still be in place, while to for the scenery sending the train, it will reset to its initial state in order to increase throughput! For route with automatic route block (SBL), the connection will be terminated after the train occupies the second SBL block of the departure route to the next scenery.
When you accept the block from the station that is sending us a train and the previous dispatcher presses the "Wbl" button, the "Route blocks" tab in the navigation bar wiull start flashing and the block bell will ring. Once you have dealt with it, the flashing and sound will stop.
Scenery editor mode
Sceneries tab
The main window of the scenery entry editor contains a list of used - entered scenery entry, along with information on whether a given scenery entry has been accepted. For each scenery item, the defined routes and the white and black lists of users are specified, which can be edited by enteriung the nicknames of the dispatchers.
If the scenery contains at least one player on the whitelist, only players on the whitelist will be able to run the scenery. If the whitelist is empty, the scenery can be run by all users, unless they have been individually blocked by being added to the blacklist.
Main editor window consists of three sections
- Components
- Routes
- Speed limits
Creation of a new entry should begin with defining all its components, such as:
- External routes (connecting to other sceneries),
- Stations and junctions
- Passanger stops
- Internal routes( connecting stations and stops)
- Shunting operations
Every scenery must contain at least one external route. It runs from the point of entry to the first visible point in the timetable (e.g., to a passenger stop). For driving within the scenery (e.g., from a stop to the main station), internal routes must be defined. If shunting is planned on a given scenery in order to exit onto a given route (e.g., terminal stations, junction stations), shunting must be defined and the minimum time required to perform it must be specified. EZT, SZT, and loose locomotives have a reduced maneuvering time due to the limitation to changing cabs. For internal routes, it is recommended to use short names describing what elements a given internal route connects, e.g., “TrMa” for the Truskawka - Malina route.
Each component allows you to define the characteristics specyfic to a given type (e.g., station stop time, shunting time, route length, number of tracks, etc.). Correct measurement of route lengths is important for accurate calculation of train travel times. In the case of stations with a large span, the rule should be that the routes end and begin at the point of service (e.g., in the middle of the platform or in the middle of thge freight yard).
Recently, an option has been added to create intertmediate signal boxes, which are not visible to the train driver in the timetable, but increase capacity on routes with antomatic route blocks (SBL). They are created by selecting the "Posterunek odstępowy" option from the abailable elements and then naming it SBL_XY, where XY are the names of SBL signals that form our assumed intermediate signal box. However, it is important to remember to create these signal boxes carefully, as too many of them can negatively affect route capacity and travel times(SWDR4 gives a maximum time of 1 minute for travel between 2 points on the route). The minimum length of such a distance is the distance that a train can travel at maximum line speed in 1 minute. For example, on a route with a maximum speed of 160 km/h, the minimum distance giving a realistic travel times on the route is approximately 2666 meters. Of course, the values can and should be increased so that they are perfectly aligned between pairs of SBL semaphores facing each other.
After creating the components, you need to define the routes through the given scenery. A route is the fixed order in which the train passes through the scenery components. You need to define the routes in the A > B and B > A directions separately. To do this, you can use the "skopiuj trasę" oraz "odwróć trasę" buttons. After adding an element to the route, its position can be changed by dragging it and dropping.
The speed limit section allows you to define the speed limits that exist on the scenery. Due to a possibility of limits occuring when driving in only one direction, you must first specify the direction in which the limit occurs. It is assumed that for double - track routes, driving always takes place on the right - hand track, and for single - track routes, the limit can be entered in both directions.
The results of your work in the editor can be saved locally (in your browser's memory) or submitted as a finished entry to SWDR4. Before submitting to SWDR4, the entry will be checked for errors. If the entry requires correctrions, a list of them will be presented in the summary.
Hashes tab

With the release of version 2022.2.1 "Latarnia" for SWDR, a feature has been added that allows users to independently add hashes for scenery and control panels for approval in the entry database. In this tab, after entering the scenery, a table with sceneries that have an entry in SWDR4 appears. We then select the "Aktualizuj hashe" option for such a scenery, and then paste the hash of our scenery in the designated place. In the control panel part, enter the appropriate label ("SCS", "SKP", "SPE", "RASP", or "SUP") and add the hashes corresponding to the label. Once all these steps have been completed, send the hashes to the database for approval. Any changes to the hashes of scenery files should be included in the scenery tichet on Gitlab.
